Gain visibility, enforce policies, and manage configs across all NGINX instances. No matter the platform.
Centralized control, observability, and AI-guided configuration make managing NGINX at scale effortless. Developers, platform engineers, and security teams can reduce drift, detect vulnerabilities, manage certificates, enforce consistent policies, and deploy updates quickly across cloud, on-premises, and edge environments. A unified SaaS console provides streamlined operations, audit trails, and reliability.
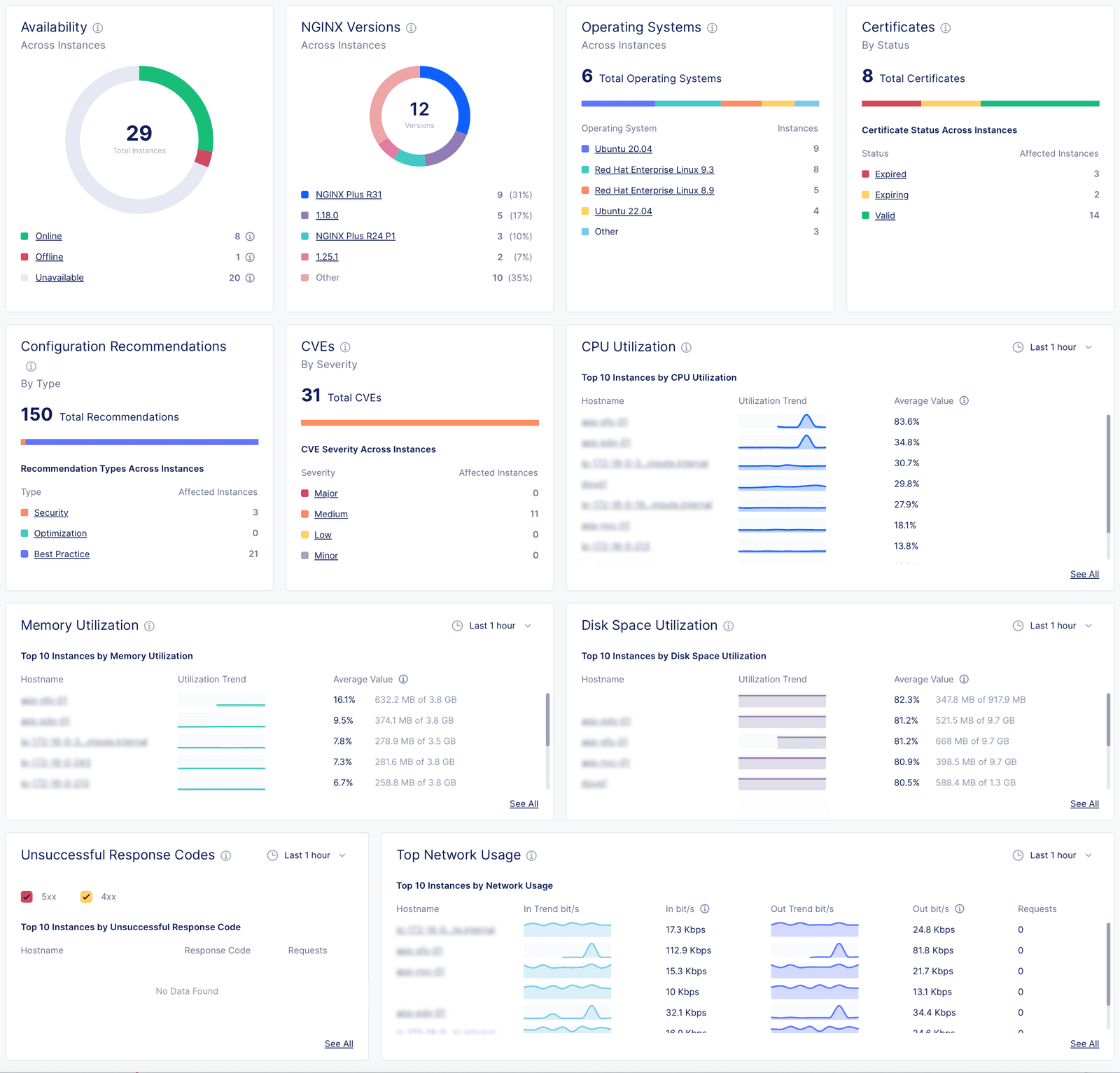
The NGINX One Console and API centralize management, giving dev, sec, and ops a unified view of services, configs, and metrics, putting everyone—SecOps, DevOps, developers, and NetOps—on the same page. This drives faster resolutions and troubleshooting and reduces manual and coordination errors by improving communications and reducing complexity.

Easy to understand and navigate, the NGINX One Console is configurable and customizable to allow teams to surface the most critical data or to design specific Grafana dashboard views for specific roles and teams. NGINX One is updated dynamically and in real-time, the Console providing the single source of truth for all connected NGINX instances and allowing anyone to quickly analyze and understand the state of their instances and application delivery.
Push notifications for new CVEs or applicable configuration recommendations for improved security
See all NGINX product instances across all environments in one console or track via one API.
200+ performance metrics and complete fleet discoverability and easy third-party integrations via OpenTelemetry.
Keep tabs on all key operational metrics for NGINX instances including server status and health, memory capacity.
See certificate and authentication status for all connected instances to simplify rotations and identify management . Includes JWT, mTLS, OIDC, and more.
NGINX Agent provides unified NGINX One integration across mixed fleets of instances.
NGINX One AI gives expert answers and in-line config suggestions, everyone an expert.
Provides on source of data truth for all teams responsible for application, API and AI delivery and management.

On the Distributed Cloud Platform, NGINX One users benefit from many adjacent security and network capabilities that hybrid, multicloud enterprises demand.
Read the blog