皆さんこんにちは!
今回のブログでは、先日10/21に新しく発表した株式会社LogStare様(以下、LogStare様)との技術提携の解説をまとめました!
今回のブログ記事執筆に当たり、リモートでカジュアルな対談をLogStare様の皆様にご協力をいただきました。この場を借りて厚くお礼申し上げます! なお、今回の技術提携に関してLogStare様によるプレスリリースを発表いただいております。また、提携の技術詳細もLogStare様の技術情報サイトナレッジステアにて記事が公開されていますので、是非ご覧ください!
株式会社LogStare概要
2020年8月に株式会社セキュアヴェイル出資によって設立された、AIによる高精度なログ管理・ログ監視を提供する、純国産のマネージド・セキュリティ・プラットフォーム「LogStare」シリーズを開発、販売するソフトウェアメーカー。LogStareはSOC事業者やデータセンタ事業者などのIT事業者をはじめ、さまざまな業種・業界4000社以上の導入実績を誇ります。
LogStare:製品概要
ユーザ環境によって様々なベンダ製品や技術が採用され混在している中で、監視とログ管理を包括的にできる、というのがキーポイント。各ベンダごとのログ管理ツールなどはあるものの、個別の製品の使い方を全てユーザが習得するのは困難 - そんな状況を想定し、工夫したデータの提供をされている、というのが肝となります。主なユーザ像としては運用・監視チームといった業務に従事する方々が当てはまる、とのことです。

LogStare上で閲覧できる、弊社BIGIP ASMのAttack Type別のログ画面(全体把握)
今回の提携について
主なLogStareのユーザ層はデータセンタ事業者のような大規模なインフラ環境運用事業者だったり、物理的な設備・建物が多く存在する事業者さん、多拠点で構成されるインフラを運用する業態のユーザ企業さんが多いようです。また、近年のクラウド・シフトにも対応を進めているとのことです。
「オンプレだとSNMPで収集してきたデータも、クラウド環境ではメトリックスをJSONで収集する、などの違いはあれど、これからも多様なクラウド環境向けの対応も進んでいく」(LogStare堀野友之様)
とのことで、今後の製品の進化も非常に楽しみです!自社データセンタのみならず、多様なクラウドが混在する環境への解決策という視点でいうと、技術分野に違いはあれど、弊社F5の技術が注力するアプローチに通じるものがある、と確認できたのは非常に嬉しいポイントでした!

LogStare上で閲覧できる、弊社BIGIP ASMのAttack Type別のログ画面(詳細分析)
因みに大手各社クラウド環境においてもそれぞれ独自の監視ツールもあるものの、
「よりシンプルでユーザにとって使いやすい、ハイブリッドな環境にも一気通貫して対応できるツール、という位置づけで訴求していくし、そこのユーザの課題は非常に大きい」(堀野様)
とのコメントも非常に納得のポイントでした。弊社でも見受けられるユーザ企業さんの状況とも合致しますし、近年マルチクラウドが進んだ結果の混在環境の課題はIT業界の調査会社各社さんも異口同音におっしゃっていたり、弊社F5の年次ユーザ調査レポートであるアプリケーション戦略レポートでも今年興味深い結果となった「日本企業のパブクラ活用が進んだ点」にも通じるところがあります。
LogStare様の言葉を借りると、
「究極的には各社ベンダさんの画面を見ること無く、LogStareの操作で運用ができる」(LogStare高橋賢治様)
というユーザ体験を目指して開発を続けていらっしゃる、との事です。また、LogStare様のビジネスから見て取れるユーザ企業の現場の事情として、
「大量のインサイトを受け取っても『どこを見ればいいか分からない』という状況もありうる」(高橋様)
ので、そこに配慮したログデータを提供する、というのも重要なポイントです。クラウド時代はCPUやメモリ使用率などのメトリックより、セッション数・コネクション数などが重要になってくるかも知れない。LogStareが
「どのような統計情報を見るべきか、どんな情報が重要か」(高橋様)
というところまで踏み込んでユーザに提示できると、よりニーズにマッチすると思っている、とのコメントも非常に示唆に富むものでした。

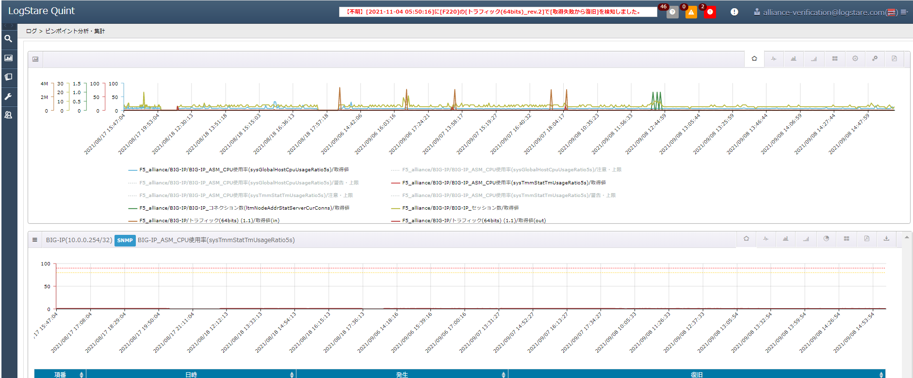
LogStare上で閲覧できる、弊社BIGIP ASMのCPU使用率ログ情報
対談に同席したF5飯島からも、これからの連携の案として
「例えば、IDSなどで検出したアクセスログを基に、LogStareからF5のファイアーウォール設定を自動的に変更し悪意ある通信をブロックする、といった他社製品間での動的な連携で運用負荷の軽減なども可能かもしれない?」
「サブスクリプション・ライセンスでご利用のF5ユーザさんの負荷状況を見ながらライセンスのキャパシティを拡張するタイミングを予測・提示する、なども可能かも?」
などの将来的に実装したら面白そうなユースケースが出てきました。
これらの案に対して、LogStare様としても現実的に色んなユーザさんに興味持って貰えそうな想定、という感触を持ってお聞きいただき、カジュアルな対談ながら、ちょっとしたブレインストーミングのような展開になって盛り上がりました!ここから将来ニーズの多いところから実際の開発計画に発展していったら、きっと興味深い連携強化に繋がることでしょう!
今後の展開について
現在LogStare様では誤検知などの判定結果を自社システムで学習させていき、最適なシグネチャの提案や運用の負荷を軽減するためのSOCの運用のノウハウをアドオンのような形で提供して行く、という計画もあるようです。将来的には監視運用・ログ管理の先にはAIの活用も視野に入れている、という貴重なコメントもありましたが、まずは対応している多様なベンダ各社の技術を更に拡大するのが優先的な眼の前の計画のようです。その上で、
「使いやすい、運用しやすい、必要な情報がピンポイントで取得できるログ・監視サービス」(堀野様)
という立ち位置をより確固たるものにしながら、自動化やAI活用にも徐々に幅広く対応していく。その中で弊社のWAF製品から抽出されるデータの一層の利活用が進み、弊社製品ユーザの皆様が簡単に効率よく弊社技術の運用が出来るようになれば、これ以上のことはございません。